특허 분류 자동화
타날리시스 AI 분류
모집단만 넣으면, 분류가 딱.
숫자가 증명하는 품질
모집단만 넣으면, 분류가 딱.
최대 분류 가능 문헌
평균 소요시간
실무에 딱 맞춤
신속하고 효율적인 과제 수행이 고민인
특허법인
일관 보유 특허 관리가 필요한
인하우스 IP팀
업계, 유사 기관의 트렌드 파악이 필요한
R&D
기준이 있어도 없어도,
지금 바로 가능
사전 학습에 시간을 들이지 않아도 됩니다.
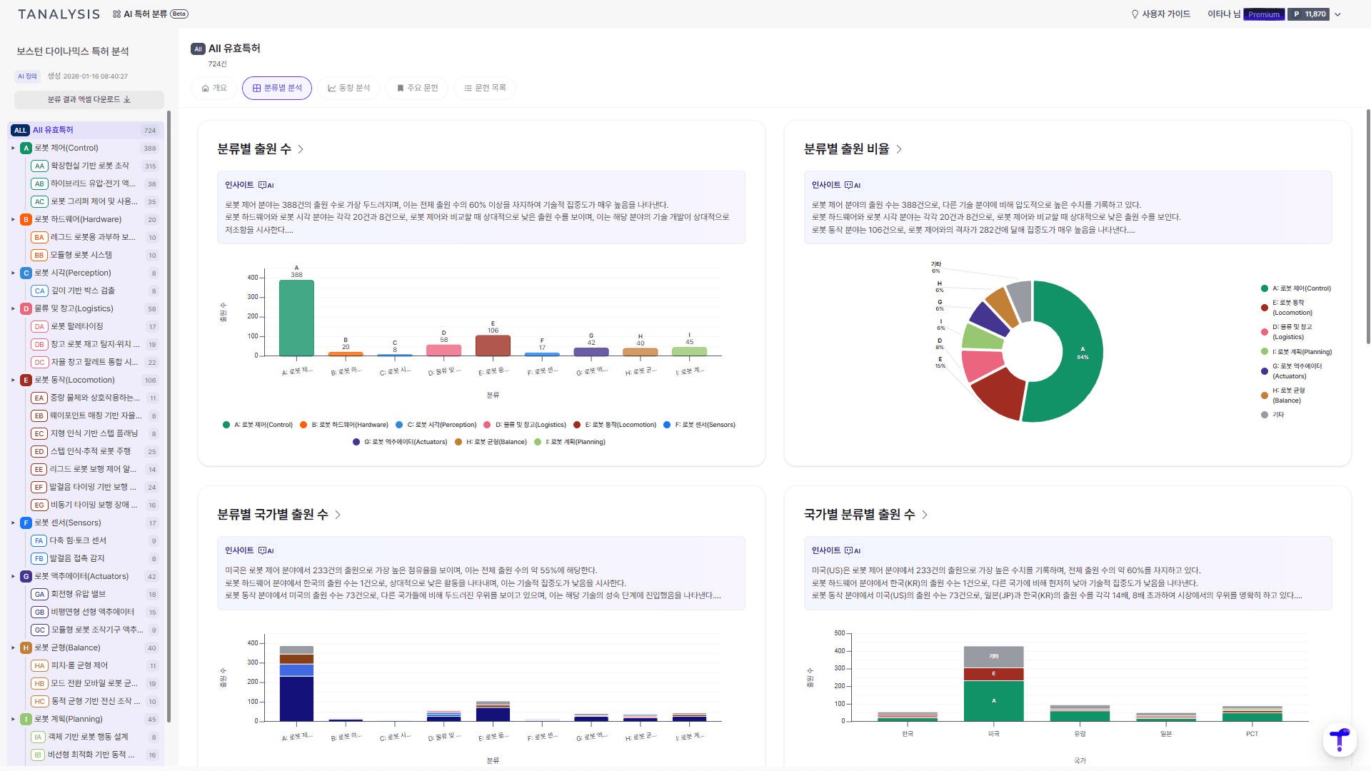
결과 시각화 및 해석으로
이해를 더 빠르게
실무에서 자주 쓰는 그래프와 AI 결과 요약으로
생소한 분야도 빠르게 이해해보세요.
주요문헌 추천,
핵심만 보기
분류별로 특징을 가장 전형적으로 보여주는 문헌을 선정해 보여드려요.


